
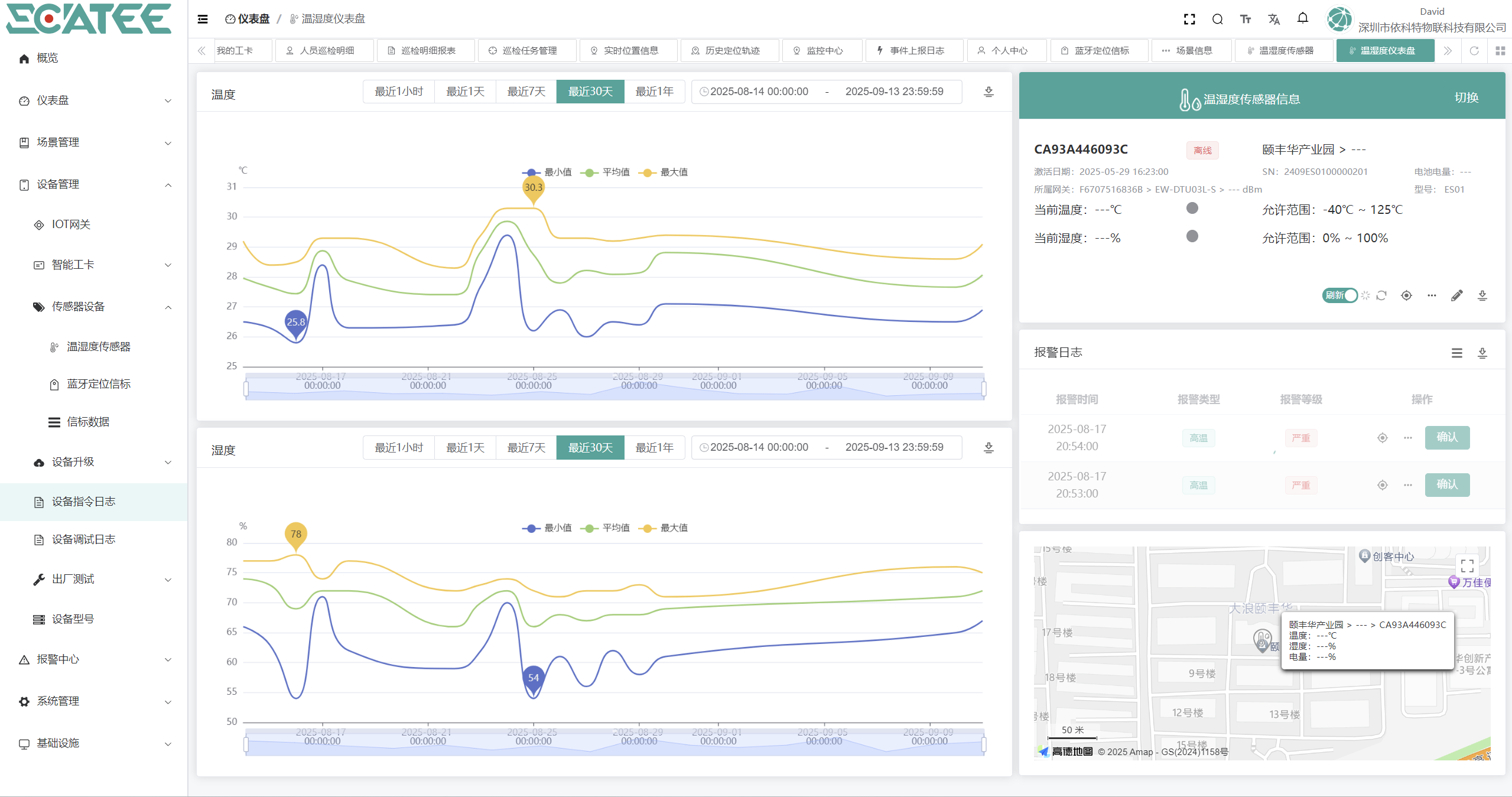
Low-power Temperature and Humidity Monitoring

We have been deeply engaged in the IoT field unremittingly, polishing professionalism with dedication and forging our brand with reputation.
We provide you with one-stop comprehensive services including customized development of IoT cloud platforms, customized IoT gateways, and customized sensing terminals.
